Visibilidad práctica de ThousandEyes para plataformas de enrutamiento de Cisco® SD-WAN

La inteligencia de Internet y de la nube de ThousandEyes ofrece visibilidad de extremo a extremo desde el perímetro de la WAN hasta cualquier lugar que sea importante para su negocio, de modo que pueda ofrecer una experiencia digital óptima para cada usuario en cualquier aplicación y a través de cualquier red. Los Enterprise Agents de ThousandEyes ahora están integrados de forma nativa en las plataformas de enrutamiento Cisco SD-WAN, de forma que puede obtener rápidamente visibilidad salto a salto de la capa superpuesta de la red, con métricas de rendimiento, una ruta detallada, y la capacidad de calcular y monitorizar de forma proactiva el rendimiento de la aplicación SaaS y de la capa subyacente.

Vea toda la estructura de SD-WAN y más allá

Garantice la accesibilidad y disponibilidad de SaaS esencial para la empresa, las aplicaciones alojadas internamente y los servicios basados en la nube a través de cualquier red, incluido Internet y la red corporativa. Con ThousandEyes, podrá ver las rutas de red salto a salto a través de los ISP y las redes en la nube para garantizar la integridad del enrutamiento del protocolo BGP externo (eBGP). Podrá incluso comparar proactivamente y monitorizar de manera continua y granular a los proveedores de servicios fundamentales para verificar que las microinterrupciones no inhiben los acuerdos de nivel de operaciones (OLA) y los acuerdos de nivel de servicios (SLA) comprometidos previamente.

Podrá ver las rutas de red a través de los ISP y las redes en la nube, y garantizar la integridad del enrutamiento del eBGP
integración

ThousandEyes en Meraki MX

Una visibilidad inigualable de Internet y SaaS, a escala, desde los puntos de visibilidad de ThousandEyes en Meraki SD-WAN

Monitorice la experiencia de la aplicación independientemente de dónde esté alojada

ThousandEyes le permite monitorizar y validar el rendimiento de las aplicaciones web, incluidas las aplicaciones SaaS y las alojadas internamente, para optimizar la experiencia digital de los usuarios. Gracias al conocimiento correlacionado y proactivo desde su WAN hasta las dependencias externas, ya sean de seguridad en la nube, aplicación o red, también podrá reducir el tiempo y la dificultad para resolver problemas de los usuarios.

ThousandEyes le permite monitorizar y validar el rendimiento de las aplicaciones web, incluidas las aplicaciones SaaS
eBook

Oportunidades, retos y soluciones en la era SD-WAN

Descubra los retos principales a los que se enfrentan las organizaciones durante la transformación de WAN y cómo superarlos para satisfacer las demandas actuales en rendimiento y experiencia de usuario.

Las empresas necesitan visibilidad de la red y rendimiento de las aplicaciones para garantizar que SD-WAN funcione

Garantice la conectividad a su solución de seguridad basada en la nube

Con el agente de ThousandEyes en sus routers Cisco SD-WAN, puede monitorizar el alcance y la conectividad óptima de su servicio de seguridad basado en la nube y comprender cómo influye en el rendimiento de la aplicación. ThousandEyes le permite ver y calcular la ruta de red salto a salto entre puntos de presencia (PoP) de seguridad basada en la nube y la oficina, además de validar la conectividad del plano de gestión y control entre sus componentes de servicios de acceso seguro en el borde (SASE).

Introducción a ThousandEyes en las plataformas de enrutamiento SD-WAN de Cisco

El agente de ThousandEyes está integrado en las plataformas perimetrales Cisco Catalyst® de las series 8300 y 8200 y con los routers de servicios integrados (ISR) Cisco serie 4000 compatibles que ejecutan la versión 17.6.1 o una versión posterior de Cisco IOS® XE.

Para empezar a utilizar los agentes de ThousandEyes para realizar pruebas proactivas, necesitará una cuenta activa de ThousandEyes. Aquellos que ya sean clientes de ThousandEyes pueden utilizar su suscripción y sus units para esos agentes. Aquellos que no sean clientes de ThousandEyes pueden solicitar una prueba gratuita o contactarnos para adquirir una suscripción a ThousandEyes.

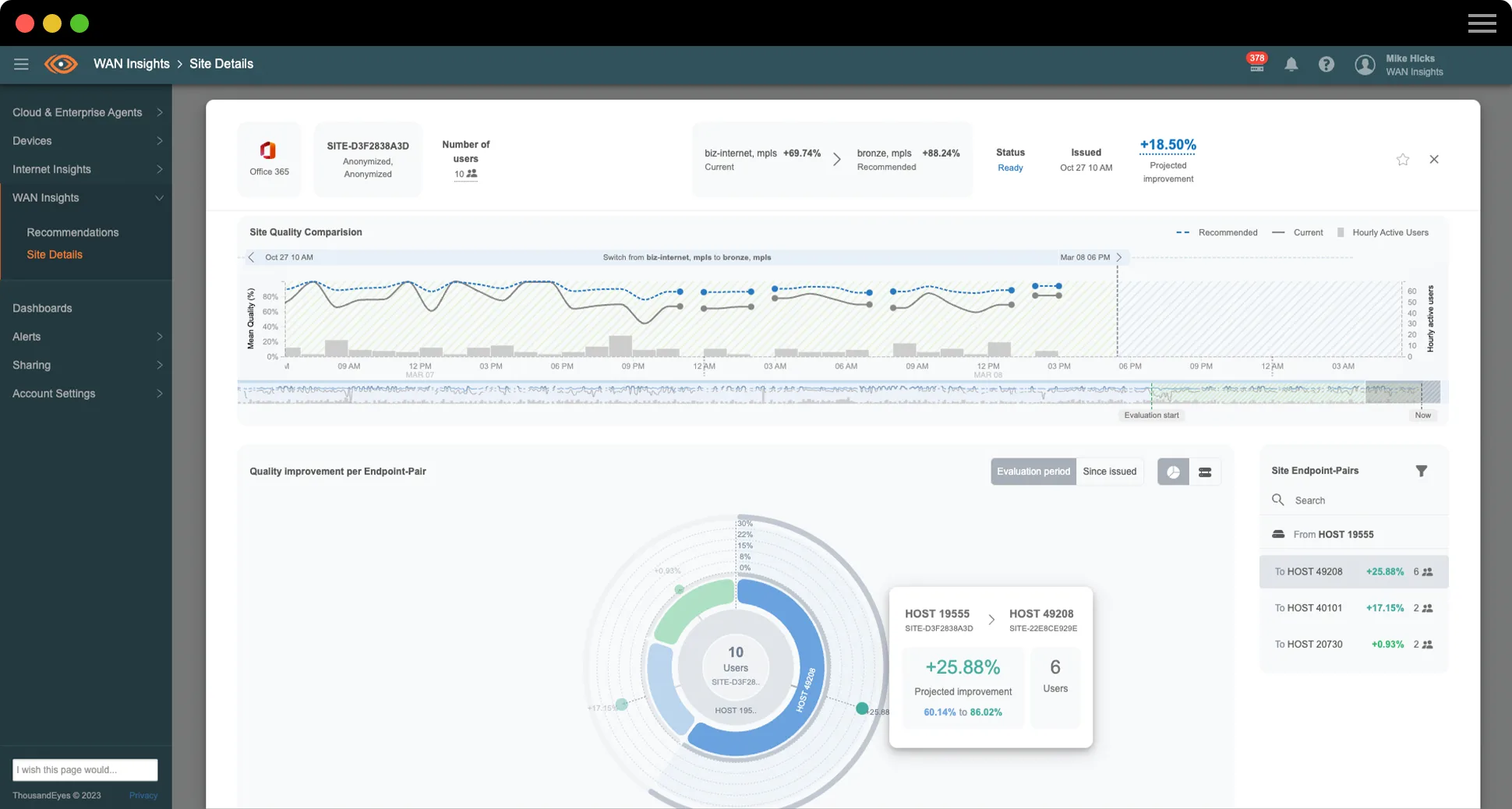
Su Cisco SD-WAN, optimizada de forma proactiva con WAN Insights

Los clientes de Cisco SD-WAN con niveles de licencia de software de Cisco DNA aptos ya pueden mejorar la calidad de sus experiencias de aplicación de forma proactiva con WAN Insights de ThousandEyes. Gracias a los datos de rendimiento históricos de Cisco SD-WAN, WAN Insights de ThousandEyes aplica modelos estadísticos para prever de forma precisa las próximas condiciones, de manera que los equipos de redes pueden optimizar las configuraciones de sus políticas por adelantado, y mejorar así  las experiencias de usuario final en las aplicaciones críticas de la empresa. 

Los clientes de Cisco SD-WAN con niveles de licencia de software de Cisco DNA aptos pueden emplear de forma proactiva

¿Por qué ThousandEyes?

Menor tiempo medio de identificación (MTTI) de los problemas

Minimizar las acusaciones entre equipos

Facilitar el contacto con proveedores terceros y obtener resoluciones rápidas

Resumen de la solución

Inteligencia de la Internet y de la Nube de Cisco SD-WAN y ThousandEyes

Al combinar la potencia de Cisco SD-WAN y ThousandEyes, ahora puede localizar rápidamente el origen de las caídas de las aplicaciones y de la red y obtener información procesable para optimizar el rendimiento y acelerar el tiempo de resolución, mejorando así la experiencia digital de cada usuario.

Al combinar la potencia de Cisco SD-WAN y ThousandEyes, podrá localizar rápidamente el origen de las caídas de servicio

Publicaciones de blog destacadas

ThousandEyes amplía la visibilidad de Cisco SD-WAN con información detallada de la red salto a salto
THOUSANDEYES AMPLÍA LOS PUNTOS DE VISIBILIDAD GLOBALES EN LAS PLATAFORMAS CISCO SD-WAN
La SD-WAN es uno de los cambios de arquitectura de red más importantes que va a llevar a cabo
PRÁCTICAS RECOMENDADAS PARA LA IMPLEMENTACIÓN DE LA VISIBILIDAD DE SD-WAN

Obtenga la visibilidad que necesita para prosperar en un mundo centrado en la nube y en Internet.

Upgrade your browser to view our website properly.

Please download the latest version of Chrome, Firefox or Microsoft Edge.

More detail