Anticipez les problèmes. Commencez à les prévenir.

Dans le monde connecté d’aujourd’hui, il est essentiel d’offrir des expériences numériques de qualité supérieure pour toutes les entreprises. De plus, les réseaux Internet et les réseaux en nuage jouent un rôle central dans cet écosystème connecté. Cependant, le fait de s’appuyer sur ces environnements externes peut créer des angles morts qui ont une incidence sur l’expérience numérique de vos employés. Il en résulte également un modèle de réseau réactif, qui met en péril l’expérience de l’utilisateur en ne traitant pas les problèmes de réseau avant qu’ils n’aient déjà touché les performances de l’application.

ThousandEyes WAN Insights permet aux entreprises de passer d’une approche réactive à une approche préventive en analysant en continu les données de rendement, et en appliquant des modèles statistiques pour prévoir les conditions du réseau et recommander les mesures à prendre. Avec WAN Insights, les équipes chargées des opérations réseau et de l’informatique agissent de manière proactive pour éviter la dégradation du rendement et les pannes, vous permettant de déployer des expériences utilisateur optimales à l’ère du travail hybride.

Voir WAN Insights en action

ThousandEyes WAN Insights permet aux clients de Cisco SD-WAN d’adopter une approche proactive pour améliorer l’expérience utilisateur des applications. À partir de l’historique des données de rendement du réseau issues de la télémétrie du SD-WAN, ThousandEyes WAN Insights utilise des modèles statistiques pour anticiper les conditions du réseau. Les équipes réseau peuvent ainsi optimiser de façon proactive l’infrastructure informatique pour améliorer la qualité de l’expérience des utilisateurs de Cisco SD-WAN. Il optimise l’expérience utilisateur à long terme pour les applications métier essentielles comme Microsoft 365, et les services de collaboration comme la VoIP et Webex by Cisco.

Prévision des conditions du réseau ayant un impact sur vos sites

ThousandEyes WAN Insights applique des modèles statistiques à la télémétrie de Cisco SD-WAN pour faire des recommandations de routage pouvant améliorer le rendement des groupes d’applications. Il suit la configuration SD-WAN des sites, des routeurs en périphérie et des interfaces sur l’ensemble des infrastructures informatiques, en mesurant et en évaluant continuellement la qualité au niveau du chemin.

Capture d’écran de ThousandEyes WAN Insights affichant des recommandations de stratégies SD-WAN reposant sur des prévisions de qualité de service pour Office 365, Google Workspace et la VoIP.

Mise en œuvre proactive de l’optimisation de vos stratégies SD-WAN

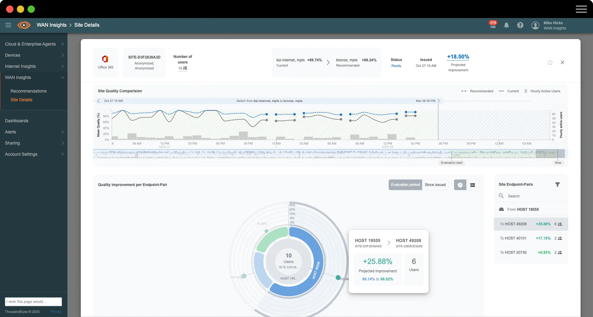
ThousandEyes WAN Insights analyse constamment et en temps réel les données des réseaux superposés et sous-jacents pour fournir des recommandations de stratégies visant à éviter les problèmes d’expérience pour une application sur un site donné. Ces recommandations à long terme sont spécifiques à chaque site et à chaque catégorie d’application, et les estimations de qualité de service correspondent aux améliorations prévues sur le chemin recommandé par rapport au chemin utilisé actuellement.

Capture d’écran de ThousandEyes WAN Insights montrant la qualité du site au cours de la semaine dernière pour Office 365.

Maîtrisez l’utilisation du réseau SD-WAN

La planification de capacité ThousandEyes WAN Insights offre aux équipes informatiques et d’exploitation du réseau une visibilité puissante sur la façon dont les différents types de trafic ou d’applications consomment les ressources SD-WAN sur l’ensemble des sites et des équipements du réseau. Grâce à des seuils configurables, à des alertes et à une carte de densité d’utilisation intuitive, les équipes peuvent déterminer de manière proactive les sites qui sont au maximum de leur capacité ou en surcapacité, et ajuster les politiques ou les paramètres pour empêcher la surutilisation des circuits SD-WAN.

Capture d’écran de la carte de densité d’utilisation pour la planification de capacité WAN Insights
TÉMOIGNAGE CLIENT

Insight Global

« ThousandEyes WAN Insights nous a offert de nombreuses options de visibilité sur le trafic des diverses applications de notre environnement, telles que Microsoft 365, Webex ou encore la VoIP. Nous pouvons voir ce qui se passe et agir de manière efficace en suivant les recommandations. »

Michael Kutka
Architecte réseau

Améliorez l’expérience des équipes et l’efficacité des opérations informatiques

ThousandEyes WAN Insights permet aux équipes chargées des opérations réseau et de l’informatique (ITOps) d’optimiser facilement les politiques via Cisco Catalyst SD-WAN Manager. WAN Insights structure les données selon des recommandations à long terme, dans le respect des niveaux de qualité de service (QoS) réseau définis pour la perte, la latence et la gigue. Ces estimations de qualité de service sont définies séparément pour chaque catégorie d’application. Les équipes réseau peuvent rapidement examiner les incidents au niveau des sites problématiques pour prendre des mesures proactives. Comme elles passent moins de temps à la résolution des problèmes et à la gestion du réseau, les équipes ITOps peuvent se consacrer aux priorités stratégiques de l’entreprise.

Les clients de Cisco SD-WAN disposant des niveaux de licences logicielles Cisco DNA admissibles peuvent désormais utiliser ThousandEyes WAN Insights de manière proactive

Comme Insight Global, bonifiez le rendement de vos applications et de votre réseau

Découvrez comment le cabinet de recrutement nord-américain Insight Global a pu offrir à ses équipes des expériences exceptionnelles en matière d’utilisation des applications, tout en renforçant la résilience de son réseau d’entreprise, grâce à ThousandEyes WAN Insights. Regardez le témoignage de Michael Kutka, architecte réseau auprès d’Insight Global.

Consulter la transcription

Une innovation primée. Des expériences exceptionnelles.

Le TMC Cloud Computing Magazine a désigné ThousandEyes WAN Insights « produit d’informatique en nuage de l’année 2023 » pour son caractère innovant exceptionnel.

$twmsbsWidget.mediaImage.alt

Découvrez les réseaux prédictifs

Qu’est-ce qu’un réseau prédictif ?

Un réseau prédictif est un réseau qui tire parti d’un processus d’analyse prédictive en utilisant l’historique des données pour prévoir les futurs comportements, et déterminer la probabilité qu’un problème se produise ou se reproduise sur ce réseau. Cette prévision permet ensuite de générer des recommandations qui, si elles sont appliquées manuellement ou via l’automatisation, réduisent la probabilité de survenance du problème et donc les répercussions sur l’expérience numérique de l’utilisateur.

Qu’est-ce que l’analyse prédictive ?

L’analyse prédictive consiste à appliquer des algorithmes à un modèle en vue d’identifier la probabilité de résultats futurs sur la base de l’historique des données.

La création d’un modèle d’analyse prédictive implique d’exécuter différents algorithmes pour identifier des schémas récurrents dans des jeux de données transactionnelles volumineux.

Bien que l’apprentissage automatique ne soit pas techniquement une forme d’analyse prédictive, il peut être utilisé pour améliorer la capacité d’un modèle d’analyse prédictive à détecter des tendances, prévoir des résultats et recommander des actions au fil du temps.

Analyse prédictive ou diagnostique

L’analyse prédictive est un modèle d’analyse de données qui identifie à l’avance la probabilité de résultats en fonction de l’historique des données. Le diagnostic est réactif et permet de déterminer les changements qui se produisent sur une période spécifiée. Il est généralement utilisé de façon rétrospective pour comprendre pourquoi une tendance ou un événement s’est produit.

L’analyse prédictive dans le cadre du SD-WAN

Les entreprises déploient de plus en plus de services basés dans le nuage, comme les applications SaaS, qui les rendent plus dépendantes d’Internet pour acheminer le trafic WAN. Les services MPLS (Multi-Protocol Label Switching) classiques ne permettent pas d’utiliser de manière optimale l’onéreuse bande passante WAN de liaison, étant donné que les applications et les services critiques ne résident plus en interne dans les centres de données. Par conséquent, les entreprises migrent vers des architectures WAN hybrides et vers la technologie SD-WAN qui combine un accès Internet direct (DIA), des tunnels VPN IP et des circuits MPLS classiques.

Au cours des dernières années, un vaste écosystème de fournisseurs de SD-WAN et de services SD-WAN gérés s’est développé pour répondre à ce besoin. L’architecture SD-WAN permet d’assurer une certaine résilience en tirant parti de l’automatisation. Plusieurs des fonctions automatisées suivent les caractéristiques du réseau et du chemin des tunnels de plan de données entre les équipements SD-WAN. Elles utilisent les informations recueillies pour calculer des chemins optimaux pour le trafic des données, le redirigeant automatiquement vers le meilleur chemin disponible si un problème survient. Cette fonctionnalité, bien qu’automatique, reste réactive. Elle ne peut opérer un changement que lorsque les conditions se détériorent au point d’altérer le rendement au niveau de l’utilisateur.

L’analyse prédictive s’appuie sur cette fonctionnalité réactive. Elle utilise les caractéristiques telles que la perte de paquets, la latence et la gigue, et applique un grand nombre de méthodes chronologiques statistiques en vue de prévoir la probabilité de perturbation du trafic pour différentes applications. À partir de ces prévisions, elle recommande des sélections de chemins réseau afin d’éviter les problèmes potentiels et leur répercussion sur l’expérience utilisateur.

Qui utilise un réseau prédictif ?

Pour tous les sites au sein du réseau SD-WAN, l’objectif de l’équipe ITOps est d’assurer le rendement optimal des applications, tout en réduisant le coût du circuit. Cependant, le volume des points de données sur des milliers de sites, de réseaux, de chemins, d’applications et d’utilisateurs est impossible à évaluer manuellement et à analyser. Par conséquent, la plupart des entreprises adoptent une approche réactive pour l’expérience utilisateur, se concentrant uniquement sur les problèmes à mesure qu’ils se produisent. Elles sont incapables d’adopter un mode de fonctionnement autre que la résolution d’un problème après l’autre.

La réduction du nombre d’incidents et, par conséquent, du nombre d’interventions de l’équipe ITOps pour résoudre un problème permet de passer d’une approche réactive, basée sur les plaintes des utilisateurs, à un processus de prise de décision axé sur les données. Il devient alors plus facile de mettre en place un modèle d’engagement proactif pour prendre en charge les conditions du réseau qui jusque-là seraient passées inaperçues avant qu’elles n’aient des répercussions notables sur l’utilisateur.

Ce modèle peut être appliqué à différents niveaux de l’équipe ITOps. Ainsi, les compétences sont développées dans toute l’entreprise : les ingénieurs les moins expérimentés disposent de suffisamment d’informations pour prendre des décisions plus abouties, et les ingénieurs les plus expérimentés ont plus de temps pour travailler sur des mesures stratégiques.

Comment fonctionne un réseau prédictif ?

En observant en continu le comportement des applications sélectionnées sur chaque chemin réseau pendant une période glissante, le système d’analyse prédictive examine l’historique de rendement sur l’ensemble des sites du réseau SD-WAN et identifie les problèmes de qualité pour chaque catégorie d’application (par exemple, Office 365 ou Voice).

Lorsqu’il détermine qu’un problème de qualité pourrait être évité en changeant la configuration actuelle du réseau, il génère une recommandation (généralement un autre chemin pour le trafic sortant de ce site) pour une catégorie d’application donnée.

Livrel

Cinq tendances WAN émergentes qui vont façonner la stratégie NetOps

L’avenir des réseaux d’entreprise reposera sur des services dépendants d’Internet et sur des applications opérant dans des environnements complexes et multiples. Lisez notre livrel pour découvrir les dernières tendances dans le domaine des réseaux étendus et apprendre à les exploiter pleinement.

Fiche produit

WAN Insights

Les clients disposant de Cisco SD-WAN peuvent maintenant optimiser leurs stratégies SD-WAN de manière proactive pour assurer le rendement des applications et offrir la meilleure expérience utilisateur possible à l’ère du travail hybride. Pour en savoir plus sur WAN Insights, consultez notre présentation du produit.

Blogues en vedette

Explication de l’accès à la valeur du SD-WAN
Explication de l’accès à la valeur du SD-WAN
ThousandEyes WAN Insights

Avantages ThousandEyes

Choisissez vos stratégies SD-WAN en toute confiance

Déterminez si votre stratégie SD-WAN est conforme aux exigences de l’entreprise pour l’ensemble des sites et des applications.

Optimisez l’expérience utilisateur

Découvrez comment certaines stratégies SD-WAN peuvent améliorer de manière mesurable l’expérience des utilisateurs.

Améliorez le rendement sur le long cours

Optimisez le rendement du réseau et des applications au fil du temps avec un cycle d’amélioration perpétuel.

Anticipez les problèmes. Commencez à les prévenir.

Upgrade your browser to view our website properly.

Please download the latest version of Chrome, Firefox or Microsoft Edge.

More detail