与其被动应对,不如主动预防。

在当今高度互联的世界中,卓越的数字体验是所有企业迈向成功的关键。云和互联网网络在这个高度互联的生态系统中发挥着核心作用。但是,依赖这些外部环境不仅会造成管理盲点,影响员工的数字体验,还会导致网络运维陷入被动,因为无法提前应对可能影响应用性能的网络问题,而给用户体验带来不确定性。

             ThousandEyes WAN Insights 可持续分析性能数据,运用统计模型来预测网络状况并提出行动建议,助力企业变被动为主动。借助 WAN Insights,网络运维团队和 IT 团队可以主动避免体验质量下降或网络中断,胸有成竹地为用户提供最佳混合办公体验。

             有关资格条件的详细信息,请联系您的思科代表。

了解 WAN Insights 的实际应用

借助 ThousandEyes WAN Insights,Cisco SD-WAN 客户可以主动改善其用户的应用体验。ThousandEyes WAN Insights 利用 Cisco SD-WAN 遥测的历史网络性能数据,借助统计模型来预测网络状况,帮助网络团队主动优化 IT 基础设施,为 Cisco SD-WAN 中的用户提供更优异的体验。它可以显著改善业务关键型应用(如 Microsoft 365)和协作服务(如语音和 Webex by Cisco)的长期最终用户体验。

阅读脚本

预测影响站点的网络状况

ThousandEyes WAN Insights 将统计模型应用于 Cisco SD-WAN 遥测,生成路由建议,帮助预测应用组的性能提升潜力。它遵循 IT 基础设施中站点、边缘路由器和接口的 SD-WAN 配置,持续监测和评估路径级别的质量。

ThousandEyes WAN Insights 屏幕截图:显示根据对 Office 365、Google Workspace 和语音的质量预测生成的 Cisco SD-WAN 策略建议。

主动实施 SD-WAN 策略优化

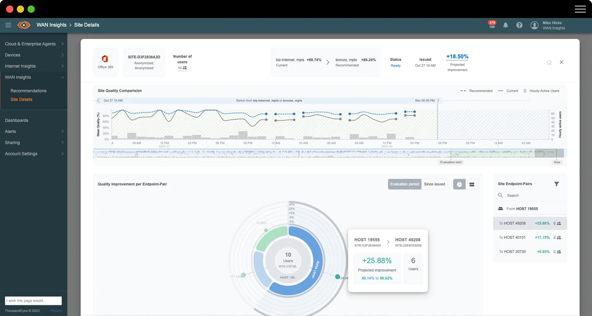
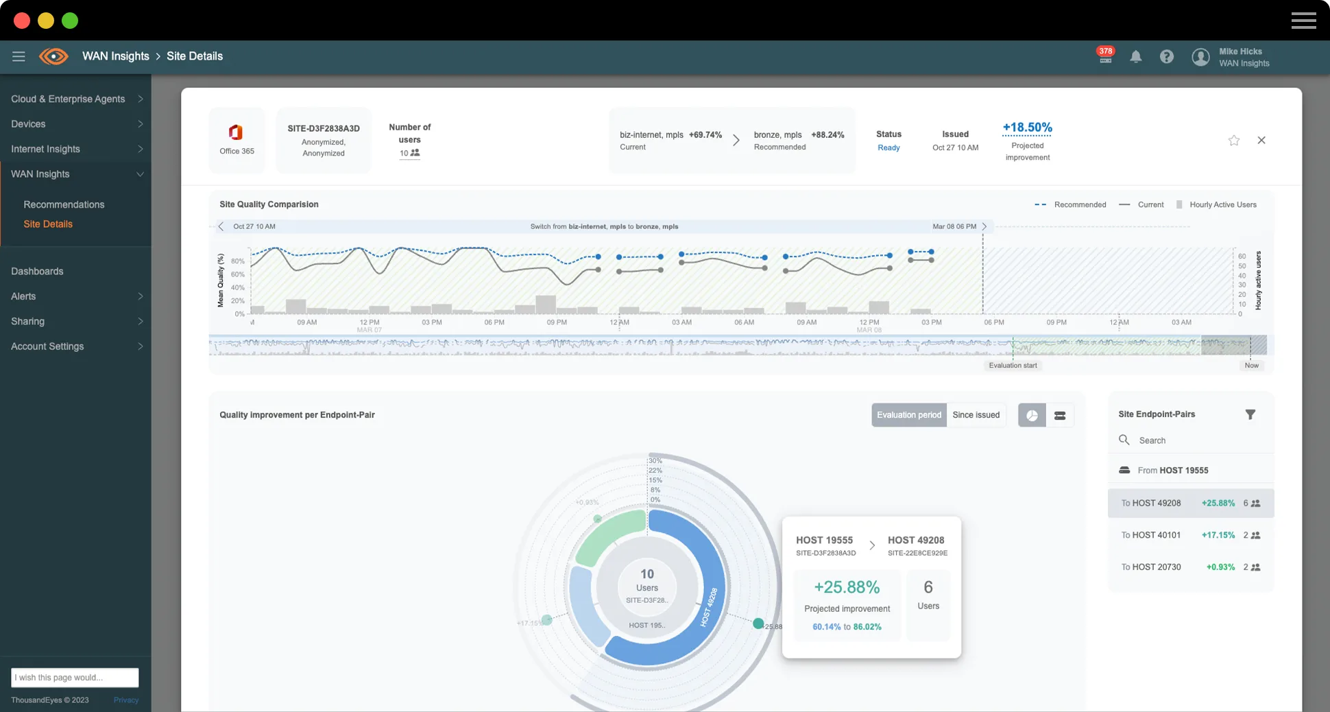
ThousandEyes WAN Insights 可对底层和重叠网络数据持续进行实时分析,在此基础上提出首选策略建议,防止特定站点的应用出现影响体验的问题。这些长期建议与各个站点和应用类别密切相关,而且质量估测可反映建议路径相比当前路径的预测质量改进。

ThousandEyes WAN Insights 屏幕截图:显示 Office 365 上周的站点质量

全盘掌控 SD-WAN 资源使用情况

借助 ThousandEyes WAN Insights 容量规划功能,IT 和网络运维团队可以获得强大的可视性,全面深入地洞察所有站点和网络设备上不同类型的流量或应用使用 SD-WAN 资源的情况。运维人员可以利用可配置的阈值、告警和直观的热图,主动识别达到或超过容量上限的站点,并相应调整策略或设置,防止 SD-WAN 网络资源受到过度使用。

WAN Insights 容量规划热图的屏幕截图
客户观点

Insight Global

“WAN Insights 通过多种多样的途径提供出色的可视性,让我们能够全面洞察公司网络环境中各种应用的流量,例如 Microsoft 365、Webex 和语音等等。不仅如此,我们还能真正了解建议操作的前因后果,有选择地加以采纳和实施。”

Michael Kutka 
网络架构师

改善员工体验,提升 IT 运维效率

借助 ThousandEyes WAN Insights,网络运维团队和 IT 团队能够通过 Cisco Catalyst SD-WAN Manager 顺畅无阻地优化策略。WAN Insights 根据网络服务质量 (QoS) 的丢包、延迟和抖动级别,进行数据整理并提供长期建议。这些服务质量估计值针对各应用类别单独定义。网络团队可以快速检查故障站点的网络问题,以便主动采取措施。IT 运维团队可以减少在故障排除和网络管理方面花费的时间,将更多时间用于推进战略业务优先事项。

订用了指定 Cisco DNA 软件许可级别的 Cisco SD-WAN 客户现可使用 ThousandEyes WAN Insights

像 Insight Global 一样助力应用体验和网络性能提升

Insight Global 是一家致力于帮助人们取得成功的美国人事和服务公司。借助 WAN Insights,他们成功建立了弹性企业网络,并得以提供卓越的应用体验。观看视频,听 Insight Global 网络架构师 Michael Kutka 分享精彩故事。

阅读脚本

创新实至名归,体验出类拔萃。

ThousandEyes WAN Insights 凭借出色的创新,荣获 TMC《云计算》杂志颁发的 2023 年云计算年度产品奖。

$twmsbsWidget.mediaImage.alt

了解预测网络

什么是预测网络?

预测网络是指利用预测分析过程,通过历史数据预测未来行为,进而确定相应网络上发生或再次发生问题的概率。然后,预测网络可以根据预测结果生成建议,如果手动或自动应用这些建议,则可以降低发生问题的概率,从而降低对用户数字体验的影响。

什么是预测性分析?

预测性分析是指将算法应用于模型,以便根据历史数据确定未来结果的可能性。

要创建预测性分析模型,需运行不同的算法,以识别大规模事务数据集内的重复模式。

严格来说,机器学习不属于预测性分析,但可以用于增强预测性分析模型随着时间的推移检测模式、预测结果和提出行动建议的能力。

预测性分析与诊断性分析

预测性分析是一种前瞻性数据分析,旨在根据历史数据确定未来结果的可能性。诊断性分析是被动分析,旨在确定特定时期内发生的变化,通常用于追溯了解发生相应事件或趋势的原因。

SD-WAN 中的预测性分析

企业越来越多地采用基于云的服务(例如 SaaS 应用),进而增加了对互联网传输 WAN 流量的依赖。鉴于许多关键应用和服务不再位于数据中心内部,如果使用传统的多协议标签交换 (MPLS) 服务,则无法充分利用昂贵的回传 WAN 带宽。因此,企业正在向混合 WAN 架构和 SD-WAN 技术迁移,该技术将直接互联网接入 (DIA)、IP VPN 隧道和传统 MPLS 电路相结合。

在过去几年中,为满足上述需求,由 SD-WAN 供应商和托管 SD-WAN 提供商组成的强大市场应运而生。SD-WAN 的架构旨在利用自动化操作,提供一定程度的弹性。许多自动化功能能够跟踪 SD-WAN 设备之间数据平面隧道的网络和路径特征,并使用收集的信息计算数据流量的最佳路径,从而在出现问题时自动将数据流量重定向到最佳可用路径。 此功能虽是自动执行的,但仍然是被动模式,只有在状况恶化到影响用户性能时才会启动更改。

预测性分析基于这种被动功能,利用丢包、延迟和抖动等特征,应用多种统计时间序列方法来预测不同应用的流量中断概率,然后使用这些预测结果推荐网络路径,以免发生问题,影响用户性能。

谁需要使用预测网络?

对于 SD-WAN 网络中的任何新旧站点,IT 运维团队的目标都是要降低电路成本,同时提供最佳应用性能。但是,面对数千个站点、网络、路径、应用和用户的数据点,手动评估和分析几乎不现实。因此,大多数组织在提供用户体验时采用被动方式,只关注出现的问题,无法摆脱“救火式”运维模式。

如果事件数量减少,IT 运维团队需要对问题做出响应的次数也将随之减少,从而有望摆脱基于投诉的“救火式”响应,并转变到基于数据的决策过程。这有助于形成一种主动服务模式,使原本可能被忽视的网络状况在明显影响用户之前即得到解决。

这适用于多个级别的 IT 运维,有助于在整个组织中建立交叉技能,让经验不足的工程师有足够的信息来做出明智的决策,最终让经验丰富的工程师可以腾出时间采取战略行动。

预测网络如何运作?

预测分析系统可在连续一段时间内持续观察选定应用在每条网络路径上的行为,分析所有 SD-WAN 网络站点的历史性能,并发现各应用类别(例如,Office 365 或语音)的质量问题。

在确定可以通过更改当前网络配置来避免质量问题时,系统便会针对给定的应用类别生成建议,通常是提供替代路径来路由该站点的传出流量。

电子书

五大新兴 WAN 趋势,助力塑造 NetOps 战略

未来的企业网络将被互联网依赖型服务和应用主导,而这些服务和应用需要运行于复杂的多组件环境中。阅读我们最新的电子书,详细了解 WAN 发展趋势,并探索如何在现代办公空间中充分发挥网络的潜力。

产品简介

WAN Insights

今后,Cisco SD-WAN 客户可以通过主动优化 SD-WAN 策略来打造流畅无阻的应用体验,信心十足地在混合办公时代提供业界一流的用户体验。阅读本产品概述,深入了解 WAN Insights。

精选博客文章

详细了解如何充分发挥 SD-WAN 的价值
详细了解如何充分发挥 SD-WAN 的价值
重新定义可视性:
ThousandEyes WAN Insights 隆重问世

为什么选择 ThousandEyes?

信心十足地选择 SD-WAN 策略

了解实施的 SD-WAN 策略是否满足所有位置和应用的业务需求

打造绝佳用户体验

了解 SD-WAN 策略建议如何显著改善用户体验

持续优化性能

通过持续的改进周期不断优化网络和应用性能

与其被动应对,不如主动预防。立即联系我们,了解有关 ThousandEyes WAN Insights 的更多信息。

Upgrade your browser to view our website properly.

Please download the latest version of Chrome, Firefox or Microsoft Edge.

More detail