문제에 대한 사후 대응 대신, 문제를 예방하세요.

오늘날의 연결된 세상에서 우수한 디지털 경험을 제공하는 것은 모든 비즈니스에 매우 중요합니다. 또한 클라우드 및 인터넷 네트워크는 이 연결된 에코시스템에서 중심적인 역할을 합니다. 그러나 이러한 외부 환경에 의존하면 직원의 디지털 경험에 영향을 미치는 사각지대가 형성될 수 있습니다. 또한 네트워크 문제가 이미 애플리케이션 성능에 영향을 주고 나서야 해당 문제를 해결하게 되어 사용자 경험을 위험에 빠뜨리는 사후 대응적 네트워킹 모델로 이어집니다.

ThousandEyes WAN Insights를 사용하면 기업이 성능 데이터를 지속적으로 분석하고 통계 모델을 적용하여 상태를 예측하고 조치를 권장함으로써 사후 대응 방식에서 선제 대응 방식으로 전환할 수 있습니다. WAN Insights를 통해 네트워크 운영 및 IT 팀은 경험 품질의 저하나 중단을 사전에 방지하여 하이브리드 업무 시대에 달성 가능한 최상의 사용자 경험을 자신 있게 제공할 수 있습니다.

자격에 관한 자세한 정보는 시스코 담당자에게 문의하세요.

WAN Insights 실제 활용 사례 보기

ThousandEyes WAN Insights를 통해 Cisco SD-WAN 고객은 선제적 접근 방식으로 사용자의 애플리케이션 경험을 개선할 수 있습니다. SD-WAN 텔레메트리의 과거 네트워크 성능 데이터를 활용하는 ThousandEyes WAN Insights는 통계 모델을 사용하여 상태를 예측하고 네트워크 팀이 Cisco SD-WAN에서 사용자 경험 품질을 향상시키기 위해 IT 인프라를 선제적으로 최적화할 수 있도록 합니다. Microsoft 365와 같은 중요한 비즈니스 애플리케이션과 음성 및 Cisco의 Webex 같은 협업 서비스에 대한 장기적인 엔드 유저 경험을 개선합니다.

스크립트 읽기

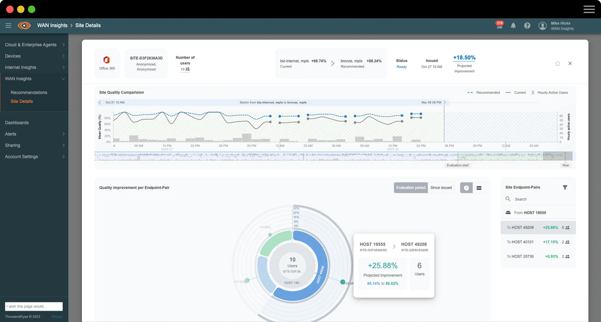
사이트에 영향을 미치는 네트워크 상태 예측

ThousandEyes WAN Insights는 통계 모델을 Cisco SD-WAN 텔레메트리에 적용하여 애플리케이션 그룹의 잠재적인 성능 향상을 예측하는 라우팅 권장 사항을 제공합니다. IT 인프라 전반에 걸쳐 사이트, 엣지 라우터 및 인터페이스에 대한 SD-WAN 설정을 따르며 경로 수준에서 품질을 지속적으로 측정하고 평가합니다.

Office 365, Google Workspace 및 음성에 대한 품질 예측을 기반으로 한 SD-WAN 정책 권장 사항을 보여주는 ThousandEyes WAN Insights 스크린샷

SD-WAN 정책 최적화를 선제적으로 구현

ThousandEyes WAN Insights는 언더레이 및 오버레이 네트워크 데이터의 지속적인 실시간 분석을 사용하여 특정 사이트에서의 애플리케이션 경험에 대한 이슈를 방지하기 위한 기본 정책 권장 사항을 안내합니다. 이러한 장기간의 권장 사항은 각각의 사이트에 따라 다르며 품질 평가치는 현재 경로와 비교하여 추천된 경로에서 예측된 품질 개선을 반영합니다.

지난주 Office 365에 관한 사이트 품질을 보여주는 ThousandEyes WAN Insights 스크린샷

SD-WAN 활용 제어

ThousandEyes WAN Insights 용량 계획을 활용하여 IT 및 네트워크 운영 팀은 다양한 유형의 트래픽이나 애플리케이션이 모든 사이트와 네트워크 디바이스에서 SD-WAN 리소스를 어떻게 소비하고 있는지에 대한 강력한 가시성을 확보하게 됩니다. 구성 가능한 임계값, 경보 및 직관적인 히트맵을 통해 해당 팀은 용량 한도에 도달하거나 한도를 초과한 사이트를 선제적으로 식별하고 SD-WAN 회선의 과도한 사용을 방지하도록 정책이나 설정을 조정할 수 있습니다.

WAN Insights 용량 계획 히트맵 스크린샷
고객 관점

Insight Global

“WAN Insights는 Microsoft 365, Webex, 음성과 같은 우리의 환경 내 여러 애플리케이션으로 향하는 트래픽을 볼 수 있는 다양한 방법을 제시했습니다. 우리는 제시된 일부 권장 사항을 실제로 확인하고 실행할 수 있었습니다.”

Michael Kutka 
네트워크 아키텍트

업무 환경 및 IT 운영 효율성 향상

ThousandEyes WAN Insights는 네트워크 운영 및 IT 팀이 Cisco Catalyst SD-WAN Manager를 통해 원활하게 정책을 최적화할 수 있도록 지원합니다. WAN Insights는 네트워크 로스, 레이턴시 및 지터(Jitter)에 대한 네트워크 QoS(서비스 품질) 수준을 기반으로 장기 권장 사항에 대한 데이터를 구성합니다. 이러한 서비스 품질 추정치는 각 애플리케이션에 따라 별도로 정의됩니다. 네트워크 팀은 선제적 조치를 취하기 위해 문제가 있는 사이트에서 네트워크 문제를 신속하게 검토할 수 있습니다. 또한 문제 해결 및 네트워크 관리에 소요되는 시간이 줄어들어 IT 운영 팀은 전략적 비즈니스 우선순위를 진행하는 데 더 많은 시간을 할애할 수 있습니다.

적격한 Cisco DNA 소프트웨어 라이선싱 계층을 보유한 Cisco SD-WAN 고객은 이제 ThousandEyes WAN Insights를 적극적으로 사용할 수 있습니다

Insight Global처럼 애플리케이션 경험과 네트워크 성능 강화

인력의 역량 강화에 전념하는 전국적인 인력 공급 및 서비스 회사인 Insight Global이 WAN Insights를 사용하여 어떻게 이례적인 애플리케이션 경험과 탄력적인 엔터프라이즈 네트워크를 제공할 수 있는지 알아보십시오. Insight Global의 네트워크 아키텍트인 Michael Kutka이 공유하는 이야기를 시청해 주십시오.

스크립트 읽기

수상 경력에 빛나는 혁신. 이례적인 경험.

ThousandEyes WAN Insights는 뛰어난 혁신으로 TMC의 클라우드 컴퓨팅 매거진의 2023년 올해의 클라우드 컴퓨팅 제품상을 수상했습니다.

$twmsbsWidget.mediaImage.alt

예측 네트워크 (Predictive Network)에 대해 알아보기

EBOOK

네트워크 운영 팀의 전략을 형성할 5가지 새로운 WAN 트렌드

엔터프라이즈 네트워킹의 미래는 복잡한 다중 구성 요소 환경에서 작동하는 인터넷 종속 서비스 및 애플리케이션으로 가득 차 있습니다. 최신 eBook에서 이러한 WAN 동향에 대해 자세히 알아보고 최신 워크플레이스에 대한 잠재력을 최대한 발휘할 수 있는 방법을 확인하십시오.

제품 요약

WAN Insights

Cisco SD-WAN 고객은 이제 원활한 애플리케이션 경험을 위해 SD-WAN 정책을 사전 예방적으로 최적화하여 하이브리드 업무 시대에 가능한 최상의 사용자 경험을 자신 있게 제공할 수 있습니다. 이 제품 개요에서 WAN Insights에 대해 자세히 알아보십시오.

특집 블로그 게시물

SD-WAN 가치 활용 설명
SD-WAN 가치 활용 설명
ThousandEyes WAN Insights 소개

ThousandEyes여야 하는 이유

자신 있게 SD-WAN 정책 선택

구현된 SD-WAN 정책이 모든 위치 및 애플리케이션에 대해 비즈니스 요구사항을 충족하는지 확인

최고의 사용자 경험 제공

SD-WAN 정책 권장 사항이 어떻게 사용자 경험을 획기적으로 개선하는지 알아보기

시간이 흐름에 따라 더 나은 성능 확보

지속적인 개선 주기로 시간 경과에 따라 네트워크 및 애플리케이션 성능 최적화

문제에 대한 사후 대응을 멈추고 문제를 예방하세요. ThousandEyes WAN Insights에 대해 자세히 알아보려면 지금 바로 문의하세요.

Upgrade your browser to view our website properly.

Please download the latest version of Chrome, Firefox or Microsoft Edge.

More detail