Non affrontare i problemi solo quando si presentano.
Inizia a prevenirli.

Nel mondo iperconnesso di oggi, creare esperienze digitali di alto livello è fondamentale per ogni azienda. Il cloud e le reti Internet giocano un ruolo centrale in questo ecosistema connesso. Tuttavia, quando si dipende da ambienti esterni di questo tipo, possono crearsi punti ciechi che rischiano di compromettere l'esperienza digitale dei tuoi dipendenti. Inoltre, un modello di networking reattivo presenta rischi per l'esperienza degli utenti, perché affronta i problemi di rete solo quando ormai hanno compromesso le prestazioni delle applicazioni.

ThousandEyes WAN Insights consente di passare da un approccio reattivo a uno preventivo attraverso l'analisi continua dei dati delle prestazioni e l'uso di modelli statistici capaci di prevedere le condizioni della rete e suggerire misure correttive. Con WAN Insights, i team IT e NetOps possono giocare d'anticipo ed evitare interruzioni del servizio o cali delle prestazioni ottimizzando l'esperienza utente nell'era del lavoro ibrido.

Scopri WAN Insights in azione

ThousandEyes WAN Insights offre ai clienti che usano Cisco SD-WAN un approccio proattivo per ottimizzare l'esperienza delle applicazioni per i propri utenti. Attingendo ai dati storici sulle prestazioni della rete dai dati telemetrici di Cisco SD-WAN, ThousandEyes WAN Insights applica modelli statistici per prevederne le condizioni; in questo modo i team che gestiscono la rete possono ottimizzare l'infrastruttura IT e migliorare la qualità dell'esperienza utente su Cisco SD-WAN, prima che possano presentarsi problemi concreti. La soluzione migliora l'esperienza dell'utente finale con applicazioni aziendali critiche quali Microsoft 365 e i servizi Collaboration, ad esempio i servizi vocali e Cisco Webex.

Leggi la trascrizione

Prevedere le condizioni di rete che hanno un impatto sui siti

ThousandEyes WAN Insights applica modelli statistici ai dati telemetrici di Cisco SD-WAN e suggerisce i percorsi che possono migliorare le prestazioni dei gruppi di applicazioni. Il servizio monitora la configurazione della SD-WAN per siti, router di bordo e interfacce dell'intera infrastruttura IT, misurando e valutando continuamente la qualità a livello di percorso.

Screenshot di ThousandEyes WAN Insights che, in base alle previsioni sulla qualità, mostra le policy consigliate per la SD-WAN per Office 365, Google Workspace e servizi vocali.

Implementare le policy per ottimizzare la SD-WAN con un approccio proattivo

ThousandEyes WAN Insights analizza continuamente i dati della rete underlay e overlay in tempo reale, al fine di suggerire le policy più appropriate per evitare problemi con siti e applicazioni. Questi suggerimenti a lungo termine sono specifici per ogni sito e categoria di applicazione e le previsioni sulla qualità consentono di stimare i miglioramenti che è possibile ottenere rispetto al percorso attuale.

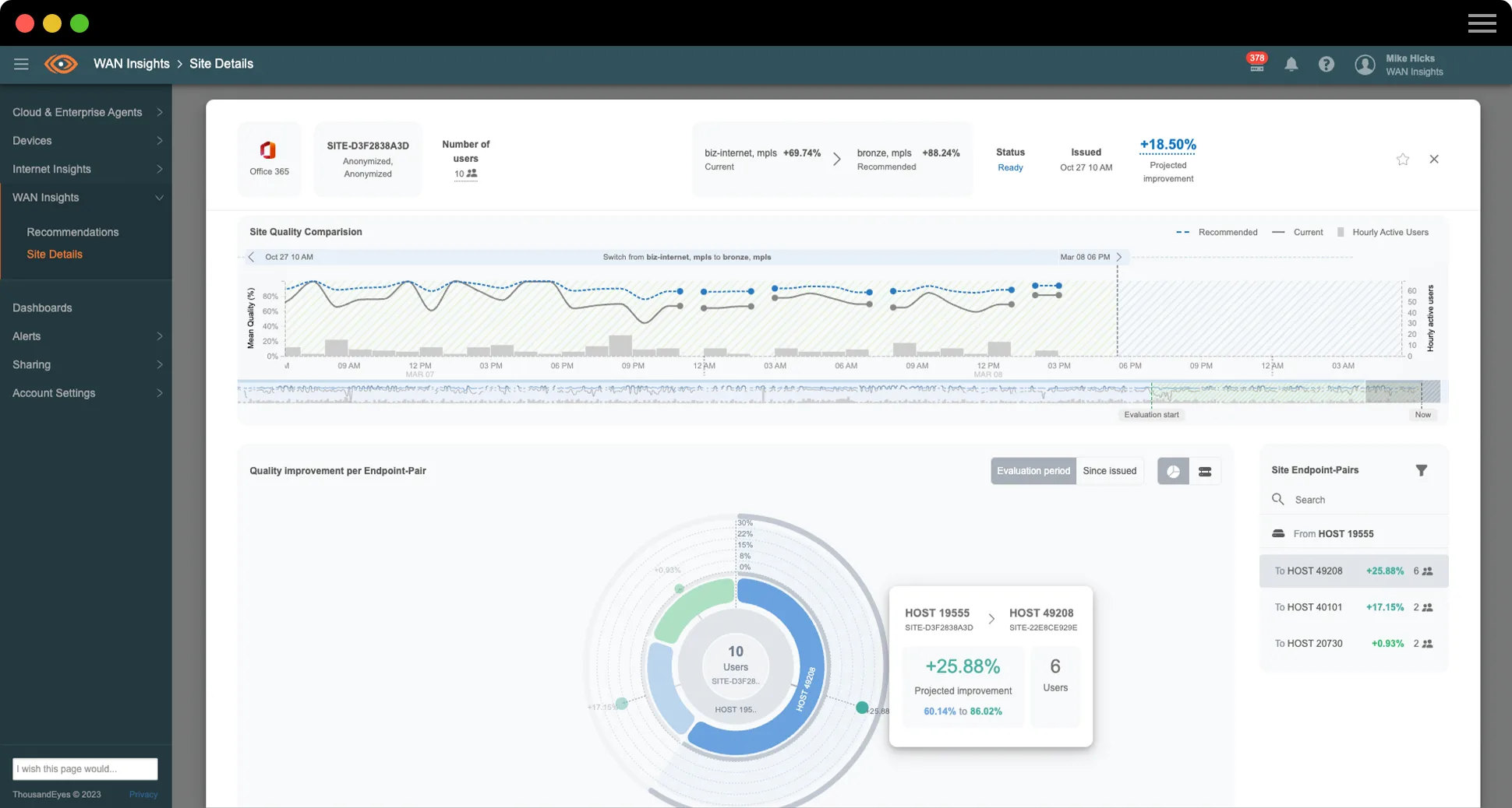
Screenshot di ThousandEyes WAN Insights che mostra la qualità del sito nell'ultima settimana per Office 365

Controlla l'utilizzo della SD-WAN

La funzionalità di pianificazione della capacità di ThousandEyes WAN Insights offre al personale IT e NetOps piena visibilità sulle tipologie di traffico, sulle applicazioni e sul modo in cui queste usano le risorse della SD-WAN in tutti i siti e i dispositivi di rete. Attraverso soglie configurabili, avvisi e una mappa di calore intuitiva, il personale può individuare in modo proattivo i siti che hanno raggiunto o superato il limite della capacità e può regolare policy e impostazioni per evitare di sovrautilizzare i circuiti della SD-WAN.

Schermata della mappa di calore della pianificazione della capacità in WAN Insights
OPINIONE DEL CLIENTE

Insight Global

"WAN Insights ci ha fornito la visibilità sul nostro traffico verso varie applicazioni all'interno del nostro ambiente, come Microsoft 365, Webex e i servizi vocali. Siamo riusciti a vedere cosa succede e ad adottare alcuni dei suggerimenti".

Michael Kutka
Architetto di rete

Migliorare l'esperienza dei dipendenti e aumentare l'efficienza dei team ITOps

Con ThousandEyes WAN Insights, i team IT e NetOps possono usare Cisco Catalyst SD-WAN Manager per ottimizzare le policy. I dati di WAN Insights sulle raccomandazioni a lungo termine sono organizzati in base ai livelli di qualità del servizio (QoS) della rete per perdita, latenza e jitter. Le stime di qualità del servizio sono definite separatamente per ogni classe di applicazioni. I team di rete possono avere una rapida visione d'insieme dei problemi che riguardano i siti più complessi, così da intervenire in maniera proattiva. Risparmiando tempo sulle attività di risoluzione dei problemi e gestione della rete, i team ITOps sono liberi di dedicarsi maggiormente a iniziative aziendali più strategiche e prioritarie.

I clienti Cisco SD-WAN con licenze software Cisco DNA idonee ora possono sfruttare ThousandEyes WAN Insights in modo proattivo

Segui l'esempio di Insight Global e potenzia l'esperienza delle applicazioni e le prestazioni della rete

Scopri come Insight Global, un'azienda americana di ricerca del personale che offre ai talenti più dotati le migliori opportunità di carriera, utilizza WAN Insights per garantire un'esperienza delle applicazioni eccezionale e gestire una rete aziendale resiliente. Ascolta la testimonianza di Michael Kutka, architetto di rete di Insight Global.

Leggi la trascrizione

Premio per l'innovazione. Esperienze eccezionali.

ThousandEyes WAN Insights è stata premiata come prodotto dell'anno 2023 per il cloud computing dalla rivista Cloud Computing Magazine di TMC per la sua straordinaria innovazione.

$twmsbsWidget.mediaImage.alt

Informazioni sulle reti predittive

Che cos'è una rete predittiva?

Una rete predittiva si basa su un processo di analisi che usa i dati storici per prevedere il comportamento futuro e determinare la probabilità che un problema si presenti per la prima volta o si ripeta. Quindi, può raccomandare azioni da implementare manualmente o in automatico per ridurre la probabilità che il problema si verifichi e, di conseguenza, l'impatto sull'esperienza digitale degli utenti.

Che cos'è l'analisi predittiva?

L'analisi predittiva consiste nell'applicare algoritmi a un modello con l'intento di prevedere la probabilità dell’esito di eventi futuri in base ai dati storici.

Per creare un modello di analisi predittiva, è necessario eseguire diversi algoritmi che rilevino gli schemi ricorrenti in set di dati transazionali di grandi dimensioni.

Sebbene il machine learning non sia propriamente una forma di analisi predittiva, è possibile usare questa metodologia per aumentare la capacità del modello di rilevare le tendenze nei dati, fare previsioni e suggerire azioni nel tempo.

Analisi predittiva e analisi diagnostica a confronto

L'analisi predittiva è orientata al futuro e analizza i dati per determinare la probabilità degli eventi futuri in base ai dati storici. L'analisi diagnostica è reattiva, e serve a determinare i cambiamenti che si verificano in un determinato periodo di tempo; in genere è usata a posteriori per comprendere le ragioni di un evento o di una tendenza del passato.

Analisi predittiva integrata nella SD-WAN

Sempre più aziende adottano i servizi cloud, come le applicazioni SaaS, che comportano una maggiore dipendenza da Internet per distribuire il traffico WAN. Poiché ormai molte applicazioni e servizi critici non risiedono più nei data center all'interno dell'azienda, i tradizionali servizi MPLS (Multi-Protocol Label Switching) non consentono un uso ottimale della larghezza di banda della WAN di backhaul, mentre i costi rimangono elevati. Di conseguenza, oggi le aziende prediligono architetture ibride e una tecnologia della SD-WAN che combini accesso diretto a Internet (DIA), tunnel VPN IP e circuiti MPLS tradizionali.

Per soddisfare queste esigenze, negli ultimi anni il mercato della SD-WAN si è consolidato e oggi conta diversi fornitori di soluzioni e provider di servizi gestiti. La SD-WAN è progettata per fornire un certo grado di resilienza attraverso azioni automatizzate. Alcune di queste funzioni automatizzate monitorano la rete e le caratteristiche dei percorsi dei tunnel del piano dati tra i dispositivi della SD-WAN, e usano le informazioni raccolte per calcolare i percorsi ottimali del traffico dati, con reindirizzamento automatico al miglior percorso disponibile in caso di problemi. Sebbene sia automatica, questa funzione è di tipo reattivo, perché instaura un cambiamento solo quando le condizioni si deteriorano al punto da compromettere le prestazioni per l'utente finale.

Al contrario, l'analisi predittiva prende in considerazione le varie caratteristiche della rete, tra cui perdita di pacchetti, latenza e jitter, e applica un'ampia gamma di metodi statistici basati sulle serie storiche per prevedere le probabilità che si verifichino interruzioni del traffico nelle varie applicazioni; quindi, usa queste previsioni per suggerire quali percorsi di rete selezionare al fine di evitare che il problema si verifichi e abbia impatto sulle prestazioni per l'utente.

Chi usa una rete predittiva?

Per ogni sito nuovo o esistente all'interno di una rete SD-WAN, l'obiettivo del team ITOps è garantire alle applicazioni prestazioni ottimali contenendo al tempo stesso i costi del circuito. Tuttavia, è impossibile valutare e analizzare manualmente il volume dei dati in migliaia di siti, reti, percorsi, applicazioni e utenti. Di conseguenza, la maggior parte delle aziende gestisce l'esperienza utente con un approccio reattivo, limitandosi a intervenire quando i problemi si sono già verificati e secondo modalità operative di emergenza.

Tuttavia, se il numero di incidenti da gestire si riduce e il team ITOps perde meno tempo a risolvere i problemi, può mettere da parte l'approccio reattivo per iniziare a operare secondo processi decisionali basati sui dati. Questo modello di interazione proattiva consente di gestire condizioni di rete che altrimenti passerebbero inosservate prima di generare un impatto percepibile sulle prestazioni.

Il modello è applicabile a tutti i livelli della gestione ITOps e facilita la condivisione delle competenze nell'intera azienda: infatti, i tecnici con meno esperienza ottengono informazioni sufficienti per prendere decisioni informate, mentre i tecnici più esperti possono dedicarsi ad azioni strategiche.

Come funziona una rete predittiva?

Un sistema di analisi predittiva monitora costantemente il comportamento di applicazioni selezionate in ogni percorso di rete per un periodo continuativo al fine di analizzare le prestazioni storiche in tutti i siti della SD-WAN e individuare i problemi di qualità per ciascuna categoria di applicazioni (ad esempio, Office 365 o servizi vocali).

Quando rileva che è possibile evitare un problema di qualità modificando la configurazione di rete, il sistema suggerisce una misura correttiva, in genere un percorso alternativo per indirizzare il traffico in uscita per una data categoria di applicazioni.

E-BOOK

WAN: cinque tendenze emergenti che influenzano la strategia di NetOps

Il futuro delle reti aziendali è costellato di servizi e applicazioni che dipendono da Internet e operano in ambienti complessi e multicomponente. Leggi il nostro ultimo eBook per saperne di più sulle tendenze delle WAN e scoprire come sfruttarne tutto il potenziale nel mondo del lavoro moderno.

Presentazione del prodotto

WAN Insights

I clienti di Cisco SD-WAN ora possono giocare d'anticipo e ottimizzare le policy delle SD-WAN per garantire agli utenti le migliori esperienze delle applicazioni nell'era del lavoro ibrido. Scopri di più su WAN Insights in questa panoramica sul prodotto.

Blog in primo piano

Come liberare tutto il potenziale della soluzione SD-WAN
Come liberare tutto il potenziale della soluzione SD-WAN
Presentiamo ThousandEyes WAN Insights

Perché scegliere ThousandEyes?

Scegli con fiducia le policy SD-WAN

Verifica se le policy implementate per la SD-WAN rispettano i requisiti aziendali in tutte le sedi e le applicazioni.

Offri un'esperienza utente impareggiabile

Scopri come ottenere miglioramenti significativi dell'esperienza utente con le policy consigliate per la SD-WAN.

Migliora le prestazioni nel tempo

Crea un ciclo di miglioramento continuo per ottimizzare le prestazioni della rete e delle applicazioni nel tempo.

Non affrontare i problemi solo quando si presentano, inizia a prevenirli.

Upgrade your browser to view our website properly.

Please download the latest version of Chrome, Firefox or Microsoft Edge.

More detail