Reagieren Sie nicht nur auf Probleme – beugen Sie ihnen vor

In der vernetzten Welt von heute ist es für jedes Unternehmen entscheidend, eine herausragende Digital Experience zu liefern. Vor allem Cloud- und Internetnetzwerke spielen in diesem vernetzten Ecosystem eine zentrale Rolle. Die Abhängigkeit von diesen externen Umgebungen kann jedoch zu Transparenzproblemen führen, welche die Digital Experience Ihrer Belegschaft stören. Sie führt außerdem zu einem reaktiven Netzwerkmodell, bei dem die User Experience einem gewissen Risiko ausgesetzt ist, weil Netzwerkprobleme erst dann behoben werden, wenn sie sich bereits auf die Application Performance auswirken.

ThousandEyes WAN Insights ermöglicht es Unternehmen, von einem reaktiven zu einem präventiven Ansatz überzugehen. Unternehmen können kontinuierlich Performancedaten analysieren und statistische Modelle einsetzen, um Bedingungen vorherzusagen und Maßnahmen zu empfehlen. Mit WAN Insights können Netzwerkbetreiber und IT-Teams proaktiv eine Verschlechterung der Experience oder Ausfälle vermeiden und so auch im Zeitalter der hybriden Arbeit eine bestmögliche User Experience bieten.

Erleben Sie WAN Insights in der Praxis

Mit ThousandEyes WAN Insights können Cisco SD-WAN-Kunden einen proaktiven Ansatz zur Verbesserung der Application Experience für ihre User wählen. ThousandEyes WAN Insights nutzt historische Netzwerkperformancedaten aus der Cisco SD-WAN-Telemetrie, um mithilfe von statistischen Modellen Bedingungen zu prognostizieren. So können Ihre Netzwerk-Teams ihre IT-Infrastruktur proaktiv optimieren, um die Qualität der User Experience bei ihrem Cisco SD-WAN zu steigern. Setzen Sie auf eine langfristige Verbesserung der End User Experience bei wichtigen Business-Applikationen wie Microsoft 365 und Collaboration-Services wie Voice und Webex by Cisco.

Transkript lesen

Prognostizieren Sie Netzwerkbedingungen, die sich auf Websites auswirken

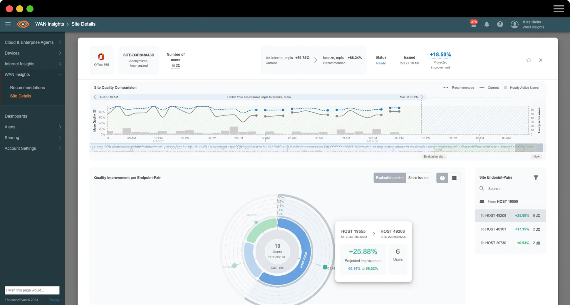
ThousandEyes WAN Insights erstellt auf Grundlage von statistischen Modellen für Cisco SD-WAN-Telemetriedaten Routing-Empfehlungen, die potenzielle Performancesteigerungen für Applikationsgruppen prognostizieren. Die Applikation verfolgt die Cisco SD-WAN-Konfiguration für Standorte, Edge-Router und Schnittstellen in der gesamten IT-Infrastruktur und misst und bewertet kontinuierlich die Qualität auf Pfadebene.

Screenshot von ThousandEyes WAN Insights mit Cisco SD-WAN-Richtlinienempfehlungen auf Basis der Qualitätsprognosen für Office 365, Google Workspace und Voice

Implementieren Sie Optimierungen von SD-WAN-Richtlinien proaktiv

ThousandEyes WAN Insights nutzt eine ständige Echtzeitanalyse der Daten des Underlay-Netzwerks, um die bevorzugten Richtlinienempfehlungen so zu gestalten, dass die bestmögliche Application Experience für eine Applikation an einem bestimmten Standort erreicht wird. Diese langfristigen Empfehlungen gelten speziell für den jeweiligen Standort und die jeweilige Applikationskategorie, und die Qualitätsschätzungen spiegeln die Anforderungen der einzelnen Applikationskategorien wider.

Screenshot von ThousandEyes WAN Insights, der die Standortqualität der letzten Woche für Office 365 anzeigt

Behalten Sie die Kontrolle über die SD-WAN-Nutzung

ThousandEyes WAN Insights Capacity Planning bietet Ihren IT- und Netzwerkbetriebsteams Einblicke in die Auslastung von SD-WAN-Ressourcen durch verschiedene Arten von Traffic und Applikationen. Zudem profitieren sie von umfassender Transparenz über sämtliche Standorte und Netzwerkgeräte hinweg. Mithilfe konfigurierbarer Schwellenwerte, Warnungen und einer intuitiven Heatmap sind Ihre Teams in der Lage, proaktiv Standorte zu ermitteln, die bald ausgelastet oder sogar überlastet sind, und Richtlinien oder Einstellungen entsprechend anzupassen, um eine Überlastung der SD-WAN-Schaltkreise zu vermeiden.

Screenshot der Heatmap in WAN Insights Capacity Planning
KUNDENPERSPEKTIVE

Insight Global

„WAN Insights hat uns tiefere Einblicke in unseren Traffic zu verschiedensten Applikationen innerhalb unserer Umgebung, wie zum Beispiel Microsoft 365, Webex und Voice, ermöglicht. Wir konnten so wirklich ein großes Verbesserungspotenzial erkennen und einige der erhaltenen Empfehlungen umsetzen.“

Michael Kutka
Network Architect

Verbessern Sie die User Experience Ihrer Mitarbeiter:innen und die Effizienz von ITOps

ThousandEyes WAN Insights ermöglicht es Netzwerkbetreibern und IT-Teams, über Cisco Catalyst SD-WAN Manager nahtlos Richtlinien zu optimieren. WAN Insights organisiert die Daten auf Grundlage langfristiger Empfehlungen für die Servicequalität (QoS) des Netzwerks in Bezug auf Verlust, Latenz und Jitter. Diese Einschätzungen der Servicequalität werden für jede Applikationsklasse separat definiert. Netzwerkteams können schnell Netzwerkprobleme an kritischen Standorten durchleuchten, um proaktive Maßnahmen zu ergreifen. Und da weniger Zeit für die Fehlersuche und das Netzwerkmanagement aufgewendet werden muss, kann sich die IT-Abteilung mehr Zeit für die Weiterentwicklung strategischer Geschäftsbereiche nehmen.

Cisco SD-WAN-Kunden mit qualifizierten Cisco DNA-Softwarelizenzierungsstufen können WAN Insights jetzt proaktiv nutzen

Verbessern Sie die Application Experience und Netzwerkperformance – wie Insight Global

Erfahren Sie, wie Insight Global, ein nationales Unternehmen zur Personalberatung und -vermittlung, mit WAN Insights eine herausragende Application Experience bietet und ein widerstandsfähiges Unternehmensnetzwerk erschafft. Michael Kutka, Network Architect bei Insight Global, erzählt die ganze Geschichte.

Transkript lesen

Preisgekrönte Innovation – herausragende Experience

ThousandEyes WAN Insights wurde vom TMC Cloud Computing Magazine mit dem 2023 Cloud Computing Product of the Year Award für seine herausragende Innovativität ausgezeichnet.

$twmsbsWidget.mediaImage.alt

Wissenswertes über prädiktive Netzwerke

Was ist ein prädiktives Netzwerk?

Ein prädiktives Netzwerk ist ein Netzwerk, das einen prädiktiven Analytikprozess nutzt, um anhand historischer Daten zukünftiges Verhalten zu prognostizieren und so die Wahrscheinlichkeit des Auftretens oder Wiederauftretens eines Problems in diesem Netzwerk zu ermitteln. Die Prognose ist dann in der Lage, Empfehlungen zu generieren, die bei manueller oder automatisierter Anwendung die Wahrscheinlichkeit verringern, dass das Problem überhaupt auftritt. Durch diese Empfehlungen können also letztendlich die Auswirkungen auf die Digital Experience des Users möglichst gering gehalten werden.

Was ist prädiktive Analytik?

Prädiktive Analytik bezeichnet den Einsatz von Algorithmen, die auf ein Modell angewendet werden, um anhand von historischen Daten mögliche zukünftige Ergebnisse zu ermitteln.

Zur Erstellung eines prädiktiven Analytikmodells müssen unter anderem verschiedene Algorithmen ausgeführt werden, um wiederkehrende Muster in umfangreichen Transaktionsdatensätzen zu erkennen.

Zwar ist Machine Learning technisch gesehen keine Form der prädiktiven Analytik, aber es kann genutzt werden, um ein prädiktives Analytikmodell bei der Erkennung von Mustern, der Prognose von Ergebnissen und der Empfehlung von Maßnahmen im Laufe der Zeit zu optimieren.

Prädiktive Analytik vs. diagnostische Analytik

Bei der prädiktiven Analytik handelt es sich um eine vorausschauende Datenanalytik, die auf der Grundlage historischer Daten die Wahrscheinlichkeit zukünftiger Ergebnisse ermittelt. Die diagnostische Analytik ist hingegen reaktiv und darauf ausgelegt, Veränderungen zu ermitteln, die in einem bestimmten Zeitraum stattfinden. Sie wird in der Regel rückwirkend eingesetzt, um zu verstehen, weshalb ein Ereignis oder ein Trend eingetreten ist.

Prädiktive Analytik als Teil von Cisco SD-WAN

Unternehmen setzen verstärkt auf Cloud-basierte Services wie SaaS-Applikationen. Dadurch erhöht sich die Abhängigkeit vom Internet, um WAN-Datenverkehr bereitzustellen. Der herkömmliche Einsatz von MLPS-Services (Multi-Protocol Label Switching), die kostspielige Backhaul-WAN-Bandbreite nutzen, ist eher suboptimal, denn viele kritische Applikationen und Services werden nicht mehr intern in Rechenzentren bereitgestellt. Folglich steigen Unternehmen auf hybride WAN-Architekturen und SD-WAN-Technologie um, die direkten Internetzugriff (DIA), IP-VPN-Tunnel und traditionelle MPLS-Schaltungen miteinander kombinieren.

In den letzten Jahren ist ein robuster Markt von SD-WAN- und Managed SD-WAN-Providern entstanden, um diesen Bedarf zu decken. Cisco SD-WAN wurde so konzipiert, dass es ein gewisses Maß an Widerstandsfähigkeit bietet, indem es automatisierte Aktionen nutzt. Einige dieser automatisierten Funktionen sind in der Lage, die Netzwerk- und Pfadeigenschaften der Datentunnel zwischen Cisco SD-WAN-Geräten nachzuverfolgen und die gesammelten Informationen zu nutzen, um optimale Pfade für den Datenverkehr zu berechnen und den Datenverkehr im Falle eines Problems automatisch auf den besten verfügbaren Pfad umzuleiten. Diese Funktion ist zwar automatisch, bleibt aber reaktiv und kann die Änderung nur dann einleiten, wenn sich die Bedingungen so weit verschlechtern, dass die Performance für den User beeinträchtigt wird.

Die prädiktive Analytik baut auf dieser reaktiven Funktionalität auf, indem sie diese Merkmale, einschließlich Paketverlust, Latenz und Jitter, aufgreift und ein breites Spektrum an statistischen Zeitserienmethoden einsetzt, um die Wahrscheinlichkeit von Unterbrechungen des Datenverkehrs für verschiedene Applikationen zu prognostizieren. Anhand dieser Prognosen kann dem Netzwerk eine empfohlene Pfadauswahl zur Verfügung gestellt werden, um zu vermeiden, dass das zu erwartende Problem auftritt und die Performance für den User beeinträchtigt.

Wer nutzt ein prädiktives Netzwerk?

Das Ziel des ITOps-Teams für jeden vorhandenen und neuen Standort in einem SD-WAN-Netzwerk ist es, die beste App-Performance bei gleichzeitiger Kosteneffizienz der Netzwerkverbindung zu gewährleisten. Allerdings ist es unmöglich, die Menge der Datenpunkte über Tausende von Standorten, Netzwerken, Pfaden, Applikationen und Usern hinweg manuell zu begutachten und zu analysieren. Daher verfolgen die meisten Organisationen einen reaktiven Ansatz zur Bereitstellung einer User Experience, bei dem sie sich nur auf Probleme konzentrieren, wenn sie auftreten, und nicht in der Lage sind, sich von einem reaktiven Modus der Betriebsabläufe zu lösen.

Eine Reduzierung der Anzahl von Vorfällen und folglich der Anzahl von Reaktionen des ITOps-Teams auf ein Problem ermöglicht es ihnen, sich von einer beschwerdegetriebenen, reaktiven Arbeitsweise zu einem datengetriebenen Entscheidungsprozess zu entwickeln. Dadurch wird ein proaktives Interaktionsmodell geschaffen, mit dem Netzwerkbedingungen, die andernfalls unbemerkt geblieben wären, angegangen werden können, bevor sie eine spürbare Auswirkung auf die User haben.

Dies ist auf mehreren Ebenen von ITOps anwendbar und ermöglicht eine übergreifende Wissensvermittlung im gesamten Unternehmen. Weniger erfahrene Fachkräfte erhalten genügend Informationen, um fundierte Entscheidungen treffen zu können, und letztlich bleibt erfahreneren Fachkräften mehr Zeit für strategische Maßnahmen.

Wie funktioniert ein prädiktives Netzwerk?

Durch die kontinuierliche Beobachtung des Verhaltens ausgewählter Applikationen in allen Netzwerkpfaden über einen fortlaufenden Zeitraum ist ein prädiktives Analytiksystem in der Lage, die historische Performance an allen SD-WAN-Netzwerkstandorten zu analysieren und Qualitätsprobleme für jede Applikationskategorie (z. B. Office 365 oder Voice) aufzudecken.

Wenn das System feststellt, dass ein Qualitätsproblem durch eine Änderung der aktuellen Netzwerkkonfiguration vermieden werden könnte, generiert es eine Empfehlung für eine bestimmte Applikationskategorie. Dabei handelt es sich in der Regel um einen alternativen Pfad für die Weiterleitung des ausgehenden Datenverkehrs dieses Standorts.

E-Book

Fünf aktuelle WAN-Trends, die die Strategie von NetOps prägen werden

Die Zukunft von Unternehmensnetzwerken wird von internetabhängigen Services und Applikationen geprägt sein, die in komplexen Umgebungen mit zahlreichen verschiedenen Komponenten ausgeführt werden. In unserem neuesten E-Book erhalten Sie interessante Informationen zu diesen WAN-Trends und erfahren, wie Sie das volle Potenzial dieser Entwicklungen in der modernen Arbeitswelt von heute nutzen können.

Produktübersicht

WAN Insights

Kunden von Cisco SD-WAN können SD-WAN-Richtlinien nun proaktiv optimieren, um so eine nahtlose App Experience und die beste User Experience im Zeitalter der hybriden Arbeit zu liefern. In dieser Produktübersicht erfahren Sie mehr zu WAN Insights.

Empfohlene Blog-Beiträge

So nutzen Sie das volle Potenzial Ihres SD-WAN
So nutzen Sie das volle Potenzial Ihres SD-WAN
Neu: ThousandEyes WAN Insights

Vorteile von ThousandEyes

Souveräne Auswahl von Cisco SD-WAN-Richtlinien

Prüfen Sie, ob die implementierten Cisco SD-WAN-Richtlinien die Geschäftsanforderungen für alle Standorte und Applikationen erfüllen.

Ultimative User Experience

Erfahren Sie, wie Cisco SD-WAN-Richtlinienempfehlungen die User Experience nachweisbar verbessern können.

Zunehmend bessere Performance

Setzen Sie mit einem kontinuierlichen Verbesserungszyklus auf die nachhaltige Optimierung der Netzwerk- und App-Performance.

Reagieren Sie nicht mehr nur auf Probleme. Beginnen Sie, ihnen vorzubeugen.

Upgrade your browser to view our website properly.

Please download the latest version of Chrome, Firefox or Microsoft Edge.

More detail