Produkt-Updates

Wir stellen vor: ThousandEyes für OpenTelemetry

Von Chris Villemez & Brian Tobia
| | 9 Minuten Lesezeit

Dieser Beitrag ist auch verfügbar für: United States (English), Spain (Español), France (Français), Italy (Italiano) & Japan (日本語).

Zusammenfassung

ThousandEyes für OpenTelemetry erschließt die Leistungsfähigkeit der ThousandEyes Daten, um leistungsstarke Visualisierungen und Korrelationen über verschiedene Datensätze hinweg zu ermöglichen und gleichzeitig Kunden mehr Flexibilität und Kontrolle über ihre Daten zu geben.


ThousandEyes für OpenTelemetry ermöglicht Datenstandardisierung und -portabilität auf der ThousandEyes Plattform. Es handelt sich um eine Push-API zum Streamen von Netzwerkmetriken im standardisierten OTLP-Format (OpenTelemetry Protocol). Dadurch kann jeder OpenTelemetry (OTel)-konforme Anbieter – einschließlich Cisco AppDynamics, Grafana, Splunk und viele andere ThousandEyes Metriken nutzen. 

introducing_thousandEyes_opentelemetry_figure_1.png
Abbildung 1: OpenTelemetry für ThousandEyes markiert und exportiert Daten an jedes OTel-kompatible Tool

ITOps-Teams benötigen oft Datensätze von mehreren Betriebsplattformen, d. h. sie müssen unterschiedliche Beobachtungsbereiche auswerten und Erkenntnisse daraus gewinnen. Diese Teams benötigen korrelierte, kontextbezogene Daten – und das schnell, da Geschwindigkeit oft entscheidend ist, wenn Services beeinträchtigt werden.

Als Teil unseres neuen OTel-Frameworks können Kunden ThousandEyes Daten für die Korrelation mit OTel-kompatiblen Empfängersystemen kennzeichnen. Diese Funktion ermöglicht es ihnen, die Korrelation mit anderen Datensätzen zu erleichtern, indem sie feststellen, welche ThousandEyes Test- und Applikationsdaten damit übereinstimmen.

Die Netzwerktransparenzlösung von ThousandEyes ist die erste, die auch OTel unterstützt. Sie ermöglicht es uns, unsere Internet- und Cloud-Intelligence mit einer breiten Palette von Unternehmenslösungen auf dem Markt zu verknüpfen. Die ThousandEyes Funktion zur Datenportabilität im Rahmen der ThousandEyes Lösung für OTel-Integrationen verbessert die ITOps-Workflows bei der Lösung von Problemen mit der Netzwerk- und Applikationsperformance erheblich.

Mit ThousandEyes für OTel erhalten Netzwerkteams mehr Flexibilität und Kontrolle über ihre Daten und können diese länger aufbewahren, um die Einhaltung von Aufbewahrungsfristen zu verbessern. Sie können sogar leistungsstarke Visualisierungen erstellen und Korrelationen zwischen verschiedenen Datensätzen ableiten, um Probleme schneller zu lösen und Services schneller wiederherzustellen. Mit den Lösungen von ThousandEyes erhalten Teams kontinuierliche und korrelierte Einblicke für die fortlaufende Assurance digitaler Services.

Zahlreiche Anwendungsfälle im IT-Betrieb

Durch die Integration und das Streaming von ThousandEyes Metriken mit anderen OTel-kompatiblen ITOps-Tools können Kunden viele Anwendungsfälle in Echtzeit angehen:

  • Mit Datenvisualisierungsplattformen lassen sich Daten aus verschiedenen Observability-Systemen zusammenführen, um Erkenntnisse zu gewinnen, die keine einzelne Plattform ermitteln könnte.
  • Die Kombination von Netzwerkdaten mit Application Performance Monitoring (APM) bietet einen noch umfassenderen Überblick über eventuelle Applikationsprobleme und hilft den Teams dabei, zu erkennen, ob eine Verschlechterung der Performance auf das Netzwerk oder die Applikation zurückzuführen ist.
  • Interoperable Datenplattformen bieten flexiblere und effizientere Möglichkeiten zur Speicherung von Daten für längere Aufbewahrungszeiträume.

Doch die Vorteile von ThousandEyes für OTel gehen über die Kombination mehrerer Tools hinaus. ITOps-Teams können die Integrationen auch nutzen, um funktionsübergreifende und gemeinsame Untersuchungen zu ermöglichen und mehrere Teams für eine zentrale Datenanalyse und -visualisierung zusammenzubringen.

Visuelle Korrelation mehrerer Datensätze mit ITOps-Dashboards

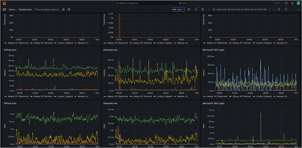
Mit ThousandEyes für OTel profitieren IT-Teams von der Möglichkeit, ihre Health-Dashboards neben Daten aus anderen Tools auch mit Erkenntnissen von ThousandEyes zu befüllen, um eine detailliertere Problemkorrelation zu erreichen. So können sie beispielsweise APM-Daten mit kontextbezogenen Netzwerkmetriken betrachten oder ThousandEyes Daten mit Daten aus nativen Cloud-Monitoring-Tools wie Amazon CloudWatch korrelieren. Durch diese Einblicke können Betriebsteams Problemursachen schneller identifizieren und eine ordnungsgemäße Performance wiederherstellen. Abbildung 2 zeigt ein Echtzeit-ITOps-Dashboard mit Netzwerkmetriken wichtiger digitaler Services.

Screenshot eines Echtzeit-ITOps-Dashboards mit ThousandEyes Netzwerkmetriken
Abbildung 2: ThousandEyes OpenTelemetry-Streaming zu einem ITOps-Dashboard mit Grafana

Ermöglichen Sie tiefgreifende historische Analysen mit Performancedaten-Archiven

OpenTelemetry ermöglicht das Streaming von ThousandEyes Daten zur längerfristigen Speicherung. Data Lakes können langlebige Analysen liefern, sodass technische Teams ThousandEyes Daten so lange nutzen können, wie sie sie für längere historische Korrelationen und Performancedaten-Archive benötigen.

Screenshot eines Splunk Data Lake-Dashboards, das mit ThousandEyes Daten gefüllt ist
Abbildung 3. ThousandEyes Daten, die einen von Splunk verwalteten Datenspeicher füllen

Einrichten von OpenTelemetry für ThousandEyes 

ThousandEyes für OTel wird über unsere API und nicht über die ThousandEyes Benutzeroberfläche konfiguriert. Um einen ThousandEyes Stream zu empfangen, müssen Sie einen OpenTelemetry-Collector mit OTLP-Empfänger installieren oder zur Verfügung haben. Das Erstellen eines OTel-Streams in ThousandEyes erfolgt über die ThousandEyes v7-API und umfasst drei Schritte:

  1. Erstellen Sie einen neuen benutzerdefinierten Schlüsselwert-Tag – Kunden verwenden diesen Tag, um die spezifischen Tests zu markieren, für die sie Metrikdaten streamen möchten.
  2. Weisen Sie dem Tag einen oder mehrere Tests zu, die in Ihrer Kontengruppe ausgeführt werden.
  3. Starten Sie den Stream.

Unten sehen Sie ein Beispiel für einen dreistufigen Konfigurationsablauf mithilfe der API.

Schritt 1: Erstellen eines neuen benutzerdefinierten Schlüsselwert-Tags

curl --location \
--request POST 'https://api.thousandeyes.com/v7/tags' \
--header 'Authorization: Bearer <YOUR-OAUTH-TOKEN>' \
--header 'Content-Type: application/json' \
--data-raw '{"key": "myKey", "value": "myValue", "objectType": "test", "accessType": "all"}'

Erwartete Antwort:

{
"id": "db8f30f3-dfa3-471f-9a3d-412c0c33bfe2",
"aid": 123456,
"objectType": "test",
"key": "myKey",
"value": "myValue",
"color": "#A7EB10",
"accessType": "all",
"createDate": "2023-04-06T16:07:34Z"

Schritt 2: Zuweisen des Tags zu einem oder mehreren Test

curl --location \
--request POST 'https://api.thousandeyes.com/v7/tags/db8f30f3-dfa3-471f-9a3d-412c0c33bfe2/assign' \
--header 'Authorization: Bearer <YOUR-OAUTH-TOKEN>' \
--header 'Content-Type: application/json' \
--data-raw '{"assignments": [{"id": "9876543","type": "test"}]}'

Erwartete Antwort:

{
"tagId": "db8f30f3-dfa3-471f-9a3d-412c0c33bfe2",
"assignments": [
{
"id": "9876543",
"type": "test"
}
]
}

Schritt 3: Initiieren des OTel-Streams

curl --location \
--request POST 'https://api.thousandeyes.com/v7/stream \
--header 'Authorization: Bearer <YOUR-OAUTH-TOKEN>' \
--header 'Content-Type: application/json' \
--data-raw '{
"type": "opentelemetry",
"tagMatch": [
{ "key": "myKey", "value": "myValue", "objectType": "test"}
],
"streamEndpointUrl": "https://otel-collector.example.com:4317/",
"customHeaders" : {
"Authorization": "Bearer <token to authorize on otel-collector.example.com endpoint>"
}'

Erwartete Antwort:

{
"id": "a183d40d-697c-5872-96c2-fb801d5f2493",
"type": "opentelemetry",
"streamEndpointUrl": "https://otel-collector.example.com:4317",
"tagMatch": [
{
"key": "myKey",
"value": "myValue",
"objectType": "test"
}
],
"_links": {
"self": "/v7/stream/a183d40d-697c-5872-96c2-fb801d5f2493"
}
}

IT-Betrieb und die Kunst des Möglichen

Mit unseren neuesten Innovationen treibt ThousandEyes die proaktive Netzwerk-Assurance und die betriebliche Effizienz weiter voran und ermöglicht es IT-Organisationen, die Identifizierung und Behebung von Performanceproblemen kontinuierlich zu verbessern.

Die Sicherstellung der Netzwerkperformance und der User Experience über die vielen Technologiebereiche hinweg, die digitale Services zusammenfügen, erfordert mehrschichtige Transparenz. Für diese werden Daten und korrelierte Erkenntnisse benötigt, die aussagekräftig, proaktiv und kontinuierlich sind. ThousandEyes vereint diese Kombination von betrieblichen Funktionen, um eine gemeinsame betriebliche Sprache zu schaffen, die sich über die verschiedenen Zuständigkeiten von IT-Betriebsteams erstreckt. Im Demo-Video unten sehen Sie, wie Sie ThousandEyes für OpenTelemetry nutzen können.


Wenn Sie einen genaueren Einblick in ThousandEyes für OpenTelemetry erhalten möchten, kontaktieren Sie uns, um mit einem Mitglied unseres Teams zu sprechen.


Upgrade your browser to view our website properly.

Please download the latest version of Chrome, Firefox or Microsoft Edge.

More detail