LIVE EVENT
Join us at Cisco Live 2026 to learn more about latest innovations

Engineering

ThousandEyes & Prometheus 3.0: Steps To Stream Data

By Antonio Jimenez Martinez
| | 5 min read

Summary

Prometheus 3.0 is now available! See our updated guide on streaming ThousandEyes test data into Prometheus 3.0, enabling seamless network telemetry analysis within your observability platform.


With the launch of Prometheus 3.0, you can now access new features that improve interoperability with OpenTelemetry.

In our previous blog post, we detailed how to stream ThousandEyes data into older versions of Prometheus using ThousandEyes OpenTelemetry data model version 1. However, with the new release of Prometheus 3.0, you can now use the data model version 2 from ThousandEyes OpenTelemetry, as the new Prometheus version supports resource attributes.

This blog post outlines the steps to stream data from ThousandEyes directly to Prometheus using OpenTelemetry.

Prerequisites:

  • Prometheus version 3.0 or higher
  • SSL certificate signed by a trusted certificate authority (CA) for Prometheus
  • A ThousandEyes account

Step 1: Configure Prometheus

  • SSL Certificate: Ensure your Prometheus instance has a valid SSL certificate signed by a trusted Certificate Authority (CA). 
  • Enable OTLP Receiver: Activate the OTLP receiver by setting the CLI flag --web.enable-otlp-receiver
  • Prometheus Out-of-order Configuration: Using Code 1 below, configure Prometheus to handle out-of-order ingestion, which can occur when multiple replicas of the collector send data simultaneously.
storage:
  tsdb:
    out_of_order_time_window: 3h

Code 1. Prometheus out-of-order configuration

otlp:
  promote_resource_attributes:
    - "server.address"
    - "server.port"
    - "url.scheme"
    - "http.request.method"
    - "http.route"
    - "network.transport"
    - "thousandeyes.target.agent.id"
    - "thousandeyes.target.agent.name"
    - "thousandeyes.target.agent.location"
    - "network.io.direction"
    - "network.prefix"
    - "thousandeyes.monitor.id"
    - "thousandeyes.monitor.name"
    - "thousandeyes.monitor.location"
    - "dns.question.name"
    - "ftp.request.command"
    - "thousandeyes.stream.id"
    - "thousandeyes.test.domain"
    - "thousandeyes.test.id"
    - "thousandeyes.test.name"
    - "thousandeyes.test.type"
    - "thousandeyes.source.agent.id"
    - "thousandeyes.source.agent.location"
    - "thousandeyes.source.agent.name"
    - "thousandeyes.data.version"
    - "thousandeyes.permalink"
    - "thousandeyes.test.step"
    - "thousandeyes.account.id"

Code 2. Prometheus promote_resource_attributes configuration

Please refer to Prometheus documentation for HTTPS and authentication configuration steps.


Step 2: Create a ThousandEyes HTTP Network Test

Before sending ThousandEyes metrics over OTel, it's essential to first capture some test data. Begin by navigating to the "Cloud & Enterprise Agents > Test Settings" page and creating a ThousandEyes HTTP network test, as shown in Figure 1 below.

Screenshot showing how to create an HTTP network test in the ThousandEyes platform
Figure 1. Create an HTTP network test in the ThousandEyes platform

For more information, watch this tutorial.


Step 3: Create an Integration

Now that the data is available, let’s set-up the streaming integration to Prometheus.

As you can see in the Prometheus documentation, the OTLP receiver datapoint is https://<your-domain>:<your-port>/api/v1/otlp/v1/metrics

Navigate to the Integrations page, click on the “+ New integration” button, and select “ThousandEyes for OpenTelemetry.”

Icon in the Integrations section of the ThousandEyes platform for OpenTelemetry
Figure 2. Icon in the Integrations section of the ThousandEyes platform for OpenTelemetry

Create the OpenTelemetry integration using the following configuration:

  • Target
    • HTTP
    • https://<your-domain>:<your-port>/api/v1/otlp/v1/metrics
  • Custom Header:
    • "Authorization": "Basic <PASSWORD>"
  • Select Data Model Version 2 as Prometheus allows us to promote resource attributes.
  • Select the test that was just created.
Screenshot of a Prometheus OpenTelemetry configuration in the ThousandEyes platform
Figure 3. Prometheus OpenTelemetry configuration in the ThousandEyes platform

For more information, visit the ThousandEyes Docs page on “Configuring ThousandEyes for OpenTelemetry Using the UI.”


Step 4: Receive Data in Prometheus 

Now you can start receiving your ThousandEyes telemetry data on your Prometheus instance.

Screenshot of ThousandEyes telemetry data being received by Prometheus
Figure 4. ThousandEyes telemetry data being received by Prometheus

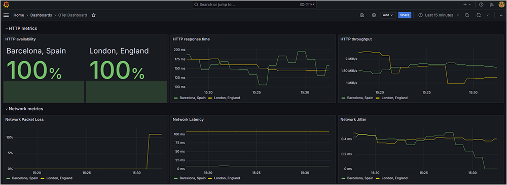
Step 5: Visualize Data in Grafana

After getting data to Prometheus, configure your Prometheus instance as a data source in Grafana to visualize the data.

Screenshot of ThousandEyes telemetry data being visualized in Grafana
Figure 5. ThousandEyes telemetry data being visualized in Grafana

Note: Please refer to Grafana documentation on how to add Prometheus as a data source.

You can import the ThousandEyes dashboard from the file ThousandEyes+Grafana_model.json and follow this guide to install.


Interested in integrating ThousandEyes data into Prometheus but not a customer yet? Sign up for a free trial and explore the new feature today!


Subscribe to the ThousandEyes Blog

Stay connected with blog updates and outage reports delivered while they're still fresh.

Upgrade your browser to view our website properly.

Please download the latest version of Chrome, Firefox or Microsoft Edge.

More detail