Genuine Relationships
Finding and attracting top talent is core to the success of most enterprises and organizations, hence why so many turn to Insight Global to help them identify and hire the best candidates. With a winning combination of innovation with a human touch, they are leading the charge in transforming the staffing industry as we know it.
In 2001, a revolutionary idea took shape: the belief that everyone deserves a chance to succeed. That idea became the driving force behind Insight Global, a company founded to empower people through the power of opportunity. From day one, the team at Insight Global has dedicated itself to unlocking the potential of talented individuals across a wide range of industries.
With a focus on information technology (IT), financial services, insurance, engineering, and government sectors, Insight Global leverages its extensive North American network and strong client relationships to create tailored workforce solutions that meet each organization’s unique needs.
Transforming Talent Acquisition
Technology is transforming the staffing industry by increasing efficiency, reducing costs, and providing better tools and applications for sourcing, engaging, and retaining talent.
Recruiters depend on collaboration apps like Webex by Cisco, Zoom, and Microsoft Teams to screen and interview candidates anywhere in the world. SaaS (Software as a Service) like Microsoft 365 is also crucial for recruiters as the real-time sharing of documents and spreadsheets is needed to gather resumes, update clients, and narrow down candidates.
With employees returning on-site more days a week, the corporate WAN (Wide Area Network) is also evolving to better support the distributed applications mass adopted during the pandemic. Insight Global is adapting to these changes to ensure its network infrastructure can support this new era of hybrid work.
No Place Like Home Office
Insight Global has 68 offices across 35 US states, the District of Columbia, three Canadian provinces, and the United Kingdom. Having so many office locations means the company has multiple SD-WAN (Software-defined Wide Area Network) connections to manage. And despite maintaining a stable network, when user experience issues occur, deep dives into the cause can distract the IT team from strategic priorities.
As Insight Global transitioned to a hybrid work environment, the company tasked its IT team with providing users with the best possible digital experience.
“People, in the beginning, were not happy about coming back to the office because their experience wasn’t as good as they had when working from home,” said Michael Kutka, Network Architect at Insight Global. “And they were very vocal in letting us know that.”
At the time, employees had to adapt to a new reality: moving from a high-speed Internet connection at home to sharing a 100 MB circuit with 40 or 50 colleagues in the office. Those working on-site had to contend with slower connectivity and increased competition for bandwidth.
Despite the added strain on the network, it was the business-critical applications that accounted for a large number of end-user complaints. “Microsoft 365 and video calling—we were getting complaints about those the most when people were starting to come back,” said Kutka.
When trying to troubleshoot these issues, the sheer scale of the data available made it practically impossible for a network operator to manually review all the data points to narrow down options for a fix. Moreover, even when they did identify a possible fix, network operators often hesitated to perform an SD-WAN policy change that might resolve one thing but inadvertently break something else.

Continuous Optimizations
“When everyone came back to the office, it was a whirlwind,” said Kutka. The staff was heavily leveraging collaboration tools, and the user complaints were stacking up. Having been introduced to ThousandEyes WAN Insights at Cisco Live, Kutka saw an opportunity.
Once they deployed ThousandEyes WAN Insights, Insight Global’s IT team obtained the critical information it needed to optimize its SD-WAN policies and application performance proactively and continuously. “We used WAN Insights and policy application-aware routing to improve the experience of the end user in the office,” said Kutka. “We improved the circuit quality of the offices, and then we also did wireless assessments at all of our remote offices to make sure we had adequate coverage.”
Before ThousandEyes, the IT team at Insight Global didn’t have visibility into end users’ environments or routing over the Internet. But, after adopting ThousandEyes, they used WAN Insights primarily to forecast better circuit paths for applications like Microsoft Teams, Webex, and Zoom. “Having WAN Insights and these visibility solutions helps with some of these issues and allows us to move to a more proactive approach.”

Figure 1. Correlating network performance in context of the application
Fewer Tickets, Improved Path Quality
Insight Global IT can now better detect potential issues before they impact the business or its employees by utilizing WAN Insights network forecasts and SD-WAN recommendations.
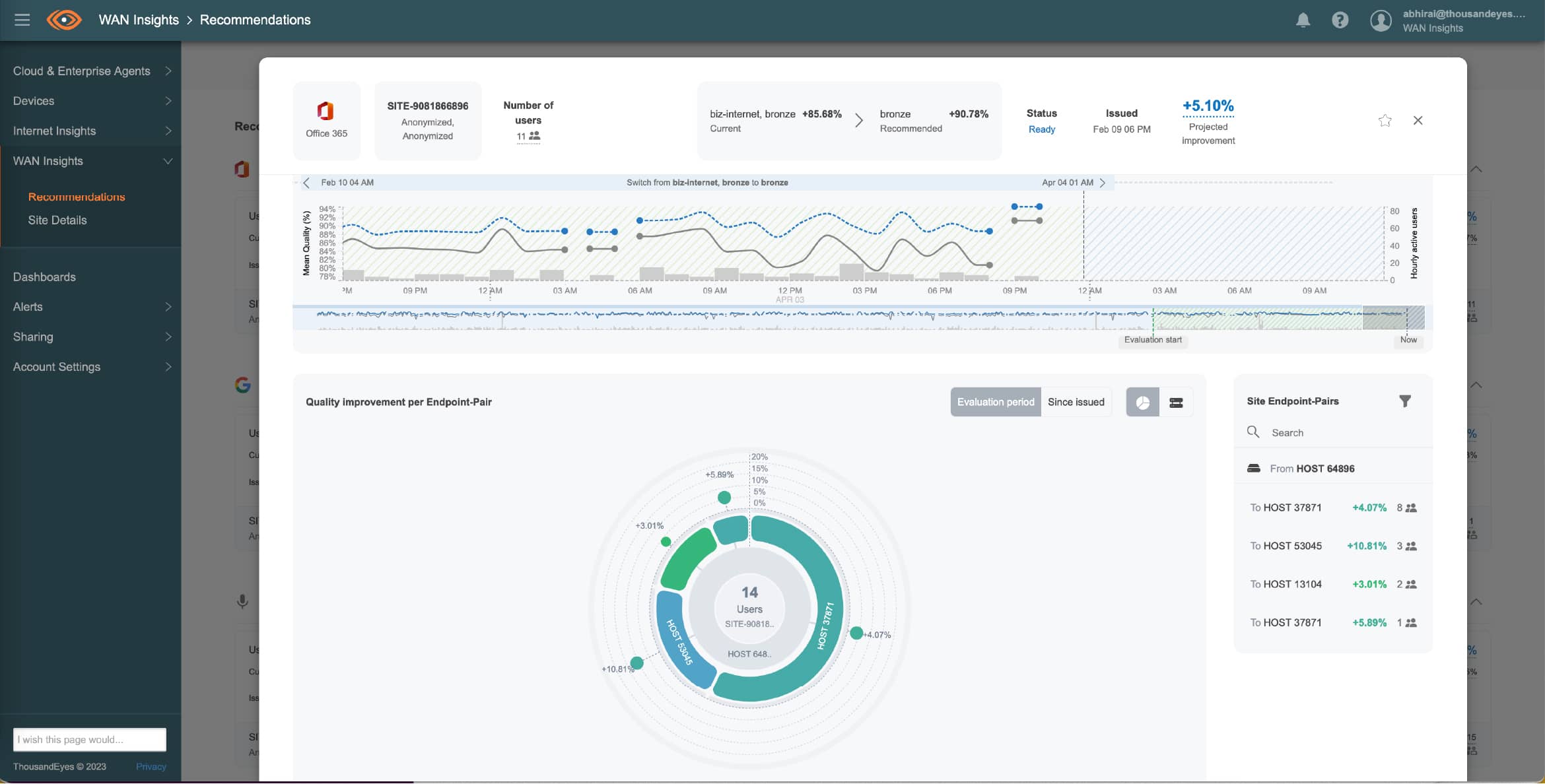
Achieving optimal path quality is critical to application performance and end-user experience— and the higher the score, the better the experience. For example, a quality score of 78.5 percent indicates that at least one metric (latency, loss, or jitter) is at risk of exceeding the SLA thresholds; therefore, an increase to 99 percent will result in improved performance as fewer thresholds are exceeded.
According to Kutka, “We were able to see that some offices had 80-90 percent path quality, and now that’s up to 99 percent.”
ThousandEyes has made troubleshooting more efficient and even preemptive because WAN Insights’ visibility workflow shows which circuits are performing better and which need to be rerouted. They can forecast more effectively for a consistent circuit experience using fundamental network metrics like loss, latency, and jitter.
“We’ve had a steep decline in service desk tickets around collaboration applications because we’ve been leveraging WAN Insights to route traffic instead of load balancing,” said Kutka. “Now that ticket requests have settled down, we have the ability and bandwidth to look at other applications that our employees heavily use to get monitoring around those.”
Insight Global is now adding custom applications to WAN Insights to fine-tune their performance and ultimately provide the best end-user experience. This change is a paradigm shift for the network team—allowing them to become proactive with application monitoring via WAN Insights.
The IT team at Insight Global has also found the alerting offered by WAN Insights to be highly beneficial. For example, they receive email alerts about circuit degradation and suggestions for a different path.
“Having the recommendations come to you, so you’re not always having to check the portal, that is a great feature of WAN Insights,” said Kutka.
With this kind of competitive advantage, Insight Global can assure its employees that the network they depend on running at peak performance will do just that. “By leveraging WAN Insights, we can route around issues and make smart, informed decisions to run an efficient and successful network to best serve our end users.”

Figure 2. Detailed perspective of conditions impacting site quality relative to the application
Transform your digital experiences with ThousandEyes.